Monitoring
snmp
روتر سودار از پروتکل snmp پشتیبانی می کند . شما می توانید با تنظیم snmp-server روتر سودار را مانیتور کرده و پارامتر های مربوط به اینترفیس ها و دیگر بخش های روتر را مانیتور نمایید
ابتدا باید agentx را فعال نمایید :
soodar1(config)# agentx
soodar1(config)# snmp-server user USER auth <md5|sha> PASSWORD [priv des56 PRIV]
logs , metrics
با دستور زیر می توانید لاگ های روتر را به سرور مانیتورینگ ارسال نمایید و همچنین کلیه متریک های سیستمی از قبیل cpu , ram , disk , network traffic , … و همچنین متریک های مربوط به dataplane سودار در دسترس قرار دارد و می توانید آن ها را در سرور مانیتورینگ تان دریافت نموده و در محیطی مانند grafana که از data source prometheus پشتیبانی می کند به صورت نمودار های گرافیکی در دشبورد نمایش دهید و تحلیل بسیار خوبی از وضعیت روتر داشته باشید .
soodar1(config)# log syslog <server address> vector port 9000
توجه
دقت شود metrics ها توسط prometheus از روتر دریافت می شود و با log ها تجمیع شده و توسط vector به سرور مانیتورینگ ارسال می گردد .
اگر بخواهید از rsyslog برای دریافت لا گها استفاده کنید دستور به شکل زیر خواهد بود :
soodar1(config)# log syslog <server address> tcp|udp port PORT
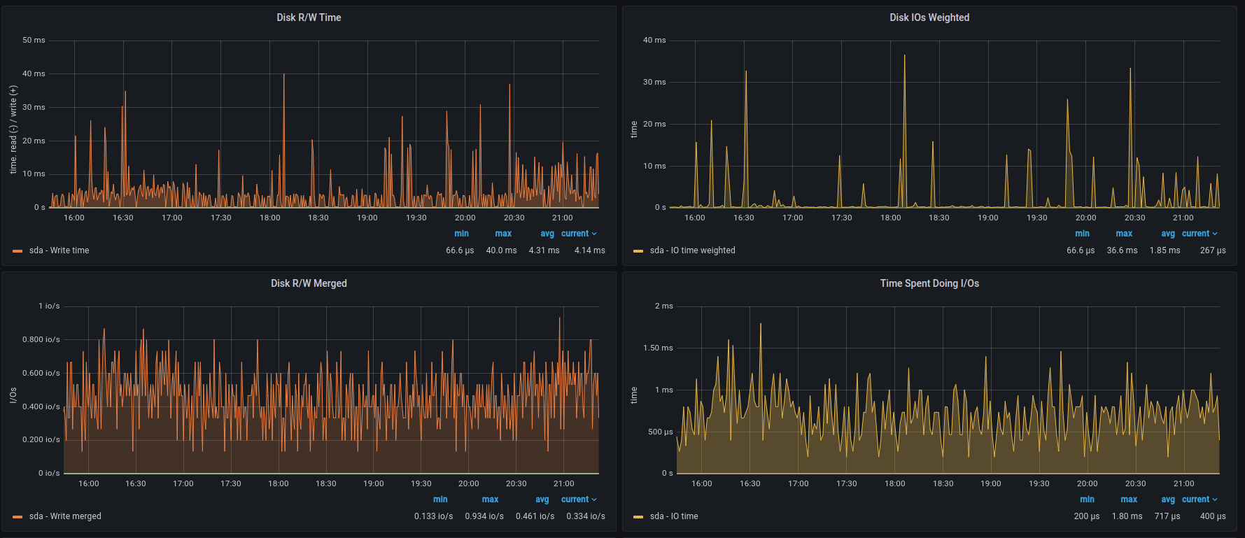
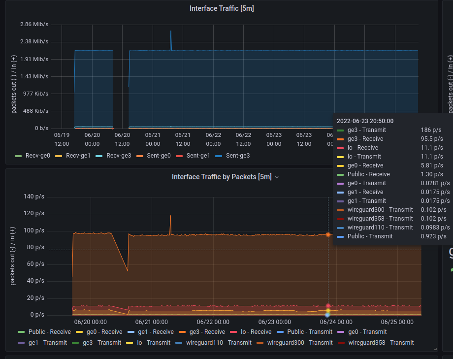
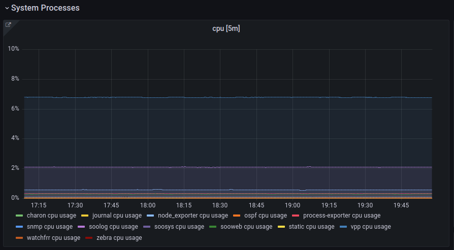
در ادامه چند پنل از مانیتورینگ را مشاهده می کنید :
اطلاعات منابع سیستم
نمودار ترافیک اینترفیس ها
پنل لاگ های قطع و وصلی تونل وایرگارد
نمودار میزان cpu مصرفی پروسس های مهم روتر
جدول ARP اینترفیس ها
نمودار io مربوط به disk
